在之前的文章的基础上
使用Telegraf+Grafana监控Microsoft SQLServer数据库
实现使用Telegraf+Influxdb+Grafana配置VMware vSphere监控大屏
一、修改telegraf配置文件
只需要修改telegraf配置文件中[[inputs.vsphere]]
vim /etc/telegraf/telegraf.conf
配置文件示例如下
请根据实际情况修改IP,账号,密码参数 注意最后的insecure_skip_verify = true参数要设置为true
[[inputs.vsphere]]
# ## List of vCenter URLs to be monitored. These three lines must be uncommented
# ## and edited for the plugin to work.
vcenters = ["https://vCenterIP地址/sdk" ]
username = "Administrator@vsphere.local"
password = "Password"
#
# ## VMs
# ## Typical VM metrics (if omitted or empty, all metrics are collected)
# # vm_include = [ "/*/vm/**"] # Inventory path to VMs to collect (by default all are collected)
# # vm_exclude = [] # Inventory paths to exclude
vm_metric_include = [
"cpu.demand.average",
"cpu.idle.summation",
"cpu.latency.average",
"cpu.readiness.average",
"cpu.ready.summation",
"cpu.run.summation",
"cpu.usagemhz.average",
"cpu.used.summation",
"cpu.wait.summation",
"mem.active.average",
"mem.granted.average",
"mem.latency.average",
"mem.swapin.average",
"mem.swapinRate.average",
"mem.swapout.average",
"mem.swapoutRate.average",
"mem.usage.average",
"mem.vmmemctl.average",
"net.bytesRx.average",
"net.bytesTx.average",
"net.droppedRx.summation",
"net.droppedTx.summation",
"net.usage.average",
"power.power.average",
"virtualDisk.numberReadAveraged.average",
"virtualDisk.numberWriteAveraged.average",
"virtualDisk.read.average",
"virtualDisk.readOIO.latest",
"virtualDisk.throughput.usage.average",
"virtualDisk.totalReadLatency.average",
"virtualDisk.totalWriteLatency.average",
"virtualDisk.write.average",
"virtualDisk.writeOIO.latest",
"sys.uptime.latest",
]
# # vm_metric_exclude = [] ## Nothing is excluded by default
# # vm_instances = true ## true by default
#
# ## Hosts
# ## Typical host metrics (if omitted or empty, all metrics are collected)
# # host_include = [ "/*/host/**"] # Inventory path to hosts to collect (by default all are collected)
# # host_exclude [] # Inventory paths to exclude
host_metric_include = [
"cpu.coreUtilization.average",
"cpu.costop.summation",
"cpu.demand.average",
"cpu.idle.summation",
"cpu.latency.average",
"cpu.readiness.average",
"cpu.ready.summation",
"cpu.swapwait.summation",
"cpu.usage.average",
"cpu.usagemhz.average",
"cpu.used.summation",
"cpu.utilization.average",
"cpu.wait.summation",
"disk.deviceReadLatency.average",
"disk.deviceWriteLatency.average",
"disk.kernelReadLatency.average",
"disk.kernelWriteLatency.average",
"disk.numberReadAveraged.average",
"disk.numberWriteAveraged.average",
"disk.read.average",
"disk.totalReadLatency.average",
"disk.totalWriteLatency.average",
"disk.write.average",
"mem.active.average",
"mem.latency.average",
"mem.state.latest",
"mem.swapin.average",
"mem.swapinRate.average",
"mem.swapout.average",
"mem.swapoutRate.average",
"mem.totalCapacity.average",
"mem.usage.average",
"mem.vmmemctl.average",
"net.bytesRx.average",
"net.bytesTx.average",
"net.droppedRx.summation",
"net.droppedTx.summation",
"net.errorsRx.summation",
"net.errorsTx.summation",
"net.usage.average",
"power.power.average",
"storageAdapter.numberReadAveraged.average",
"storageAdapter.numberWriteAveraged.average",
"storageAdapter.read.average",
"storageAdapter.write.average",
"sys.uptime.latest",
]
# ## Collect IP addresses? Valid values are "ipv4" and "ipv6"
# # ip_addresses = ["ipv6", "ipv4" ]
#
# # host_metric_exclude = [] ## Nothing excluded by default
# # host_instances = true ## true by default
#
#
# ## Clusters
# # cluster_include = [ "/*/host/**"] # Inventory path to clusters to collect (by default all are collected)
# # cluster_exclude = [] # Inventory paths to exclude
cluster_metric_include = [] ## if omitted or empty, all metrics are collected
# # cluster_metric_exclude = [] ## Nothing excluded by default
# # cluster_instances = false ## false by default
#
# ## Resource Pools
# # datastore_include = [ "/*/host/**"] # Inventory path to datastores to collect (by default all are collected)
# # datastore_exclude = [] # Inventory paths to exclude
#datastore_metric_include = [] ## if omitted or empty, all metrics are collected
# # datastore_metric_exclude = [] ## Nothing excluded by default
# # datastore_instances = false ## false by default
#
# ## Datastores
# # datastore_include = [ "/*/datastore/**"] # Inventory path to datastores to collect (by default all are collected)
# # datastore_exclude = [] # Inventory paths to exclude
datastore_metric_include = [] ## if omitted or empty, all metrics are collected
# # datastore_metric_exclude = [] ## Nothing excluded by default
# # datastore_instances = false ## false by default
#
# ## Datacenters
# # datacenter_include = [ "/*/host/**"] # Inventory path to clusters to collect (by default all are collected)
# # datacenter_exclude = [] # Inventory paths to exclude
datacenter_metric_include = [] ## if omitted or empty, all metrics are collected
# datacenter_metric_exclude = [ "*" ] ## Datacenters are not collected by default.
# # datacenter_instances = false ## false by default
#
# ## Plugin Settings
# ## separator character to use for measurement and field names (default: "_")
# # separator = "_"
#
# ## number of objects to retrieve per query for realtime resources (vms and hosts)
# ## set to 64 for vCenter 5.5 and 6.0 (default: 256)
# # max_query_objects = 256
#
# ## number of metrics to retrieve per query for non-realtime resources (clusters and datastores)
# ## set to 64 for vCenter 5.5 and 6.0 (default: 256)
# # max_query_metrics = 256
#
# ## number of go routines to use for collection and discovery of objects and metrics
# # collect_concurrency = 1
# # discover_concurrency = 1
#
# ## the interval before (re)discovering objects subject to metrics collection (default: 300s)
# # object_discovery_interval = "300s"
#
# ## timeout applies to any of the api request made to vcenter
# # timeout = "60s"
#
# ## When set to true, all samples are sent as integers. This makes the output
# ## data types backwards compatible with Telegraf 1.9 or lower. Normally all
# ## samples from vCenter, with the exception of percentages, are integer
# ## values, but under some conditions, some averaging takes place internally in
# ## the plugin. Setting this flag to "false" will send values as floats to
# ## preserve the full precision when averaging takes place.
# # use_int_samples = true
#
# ## Custom attributes from vCenter can be very useful for queries in order to slice the
# ## metrics along different dimension and for forming ad-hoc relationships. They are disabled
# ## by default, since they can add a considerable amount of tags to the resulting metrics. To
# ## enable, simply set custom_attribute_exclude to [] (empty set) and use custom_attribute_include
# ## to select the attributes you want to include.
# ## By default, since they can add a considerable amount of tags to the resulting metrics. To
# ## enable, simply set custom_attribute_exclude to [] (empty set) and use custom_attribute_include
# ## to select the attributes you want to include.
# # custom_attribute_include = []
# # custom_attribute_exclude = ["*"]
#
# ## The number of vSphere 5 minute metric collection cycles to look back for non-realtime metrics. In
# ## some versions (6.7, 7.0 and possible more), certain metrics, such as cluster metrics, may be reported
# ## with a significant delay (>30min). If this happens, try increasing this number. Please note that increasing
# ## it too much may cause performance issues.
# # metric_lookback = 3
#
# ## Optional SSL Config
# # ssl_ca = "/path/to/cafile"
# # ssl_cert = "/path/to/certfile"
# # ssl_key = "/path/to/keyfile"
# ## Use SSL but skip chain & host verification
insecure_skip_verify = true
#
# ## The Historical Interval value must match EXACTLY the interval in the daily
# # "Interval Duration" found on the VCenter server under Configure > General > Statistics > Statistic intervals
# # historical_interval = "5m"
当然你也可以单独设置Vcenter的其它账号只用于监控对接 然后重新telegraf服务
systemctl restart telegraf
systemctl status telegraf
二、Grafana导入DashBoard
https://grafana.com/grafana/dashboards/8159-vmware-vsphere-overview/
https://grafana.com/grafana/dashboards/8162-vmware-vsphere-datastore/
https://grafana.com/grafana/dashboards/8165-vmware-vsphere-hosts/
https://grafana.com/grafana/dashboards/8168-vmware-vsphere-vms/
以上的4个ID,建议下载2021-04月份的历史版本json文件后导入
推测当时influxdb还是1.X版本,还未到2.X版本
而我现在所用influxdb也是1.X版本 所以推荐用这个历史版本

(图片点击放大查看)

(图片点击放大查看)
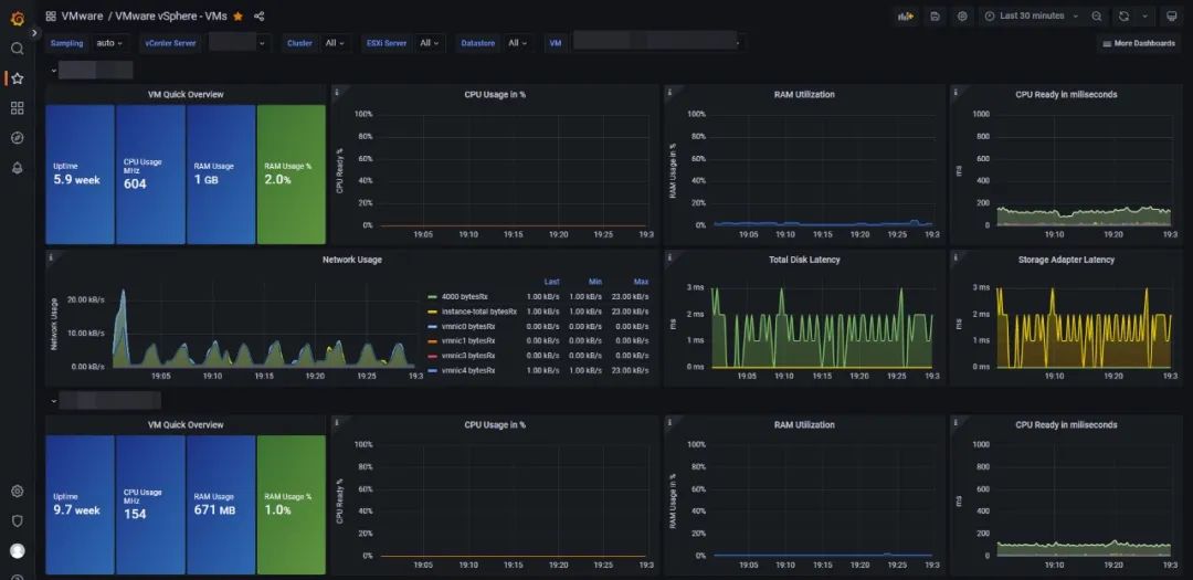
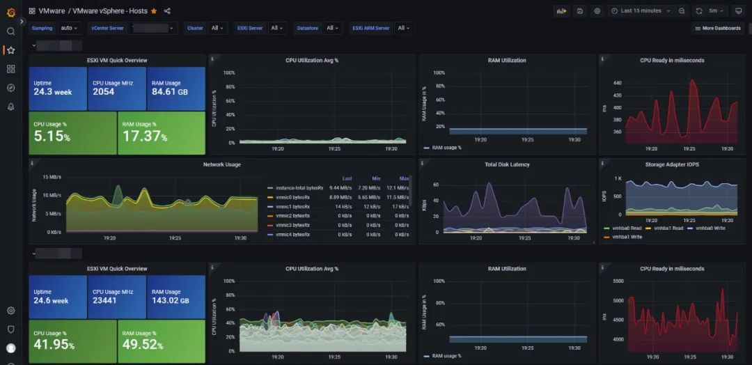
三、最终的监控大屏效果如下

(图片点击放大查看)

(图片点击放大查看)

(图片点击放大查看)
文章转载自WalkingCloud,如果涉嫌侵权,请发送邮件至:contact@modb.pro进行举报,并提供相关证据,一经查实,墨天轮将立刻删除相关内容。




