概述
在某些情况下,Metrics 监控的 2 大顶流:
•Zabbix: 用于非容器的虚拟机环境•Prometheus: 用于容器的云原生环境
是共存的。但是在这种情况下,统一监控展示就不太方便,本文介绍利用 Grafana 对接 Zabbix, 来作为统一监控展示端。Let's go!
在这里,主要是用到了 alexanderzobnin/grafana-zabbix[1] 开源项目。
Grafana-Zabbix 功能亮点
Grafana-Zabbix 是 Grafana 的一个插件,允许可视化来自 Zabbix 的监控数据,并创建用于分析指标和实时监控的仪表板。 该项目的主要目标是扩展 Zabbix 的监控数据可视化功能,并提供快速、强大的方法来创建仪表板。
Grafana 与 Grafana-Zabbix 插件相结合,可以创建很棒的仪表板。 Grafana-Zabbix 有如下的功能亮点:
•丰富的绘图功能;•使用 Regex 选择多个指标;•使用模板 (template) 变量 (variableds) 创建交互式和可重用的仪表板;•在带有注释 (Annotations) 的图形上显示事件•使用指标处理函数(平均值 Avg、中值 Median、最小值 Min、最大值 Max、乘 Multiply、汇总 Summarize、时移 Time shift、别名 Alias)转换和调整数据•在同一仪表板或面板中混合来自多个数据源的指标•在 Grafana 中创建告警•使用 Problems 面板显示 triggers•在官方库中发现和共享仪表板
快速演示
接下来我们进行一个快速演示,所有资源都安装在 K8s 中。
1.(前提)安装 K3s2.安装 Grafana3.安装 Zabbix4.在 Grafana 上安装 Grafana-Zabbix 插件并启用5.在 Grafana 上配置 DB 数据源和 Zabbix 数据源6.在 Grafana 上导入 Zabbix 仪表板并查看监控效果7.(可选)在 Grafana 上基于 Zabbix 指标配置告警
安装 K3s
curl -sfL https://rancher-mirror.oss-cn-beijing.aliyuncs.com/k3s/k3s-install.sh | INSTALL_K3S_MIRROR=cn sh -
安装完成后执行以下命令查看运行状态:
sudo systemctl status k3s.servicekubectl get nodekubectl get addons -A
安装 Grafana
使用 Helm 安装:
# 添加 Grafana repohelm repo add grafana https://grafana.github.io/helm-charts# 安装helm upgrade --install my-release grafana/grafana -n grafana --create-namespace --set persistence.enabled=true --set service.type=NodePort
这里为了后续使用方便加了 2 个参数:
•persistence.enabled=true
数据持久化,重启不丢失•service.type=NodePort
方便通过 NodePort 直接访问 Grafana UI
安装 Zabbix
为了图省事,也直接将 Zabbix 安装在 K3s 中。
但是🐾注意,往往在生产使用场景中,Zabbix 是安装在虚拟机环境上的,并用 Zabbix Proxy 和 Zabbix Agent 监控 Prometheus 覆盖不到的区域(典型如:非容器化的物理机、虚机;网络设备;数据库等)
直接在 Helm Chart 官方市场 - Artifact Hub[2] 里找一个安装:
helm repo add aekondratiev https://aekondratiev.github.io/helm-chartshelm install zabbix aekondratiev/zabbix-server -n zabbix --create-namespace
这个 aekondratiev/zabbix-server[3] helm chart 会安装以下组件:
•zabbix-server•和 zabbix-server 一起,以 sidecar 形式运行的 zabbix-agent•zabbix-web•postgresql
在 Grafana 上配置 DB 数据源和 Zabbix 数据源
Grafana-Zabbix 的数据库直连功能
这里提一下,Grafana-Zabbix 插件可以使用 MySQL、Postgres 或 InfluxDB 数据源直接从 Zabbix 数据库查询历史和趋势数据。 为了执行查询,插件仅需要对history
、history_uint
、trends
和 trends_uint
表的读访问权限。 为了使连接更安全并防止不必要数据泄漏,强烈建议只授予对表的读访问权限。 但是如果您想使用这个数据源来查询其他数据,您可以向整个 zabbix 数据库授予 SELECT 权限。 此外,所有查询都由 Grafana 服务器调用,因此您可以将连接限制为仅与 Grafana 主机连接。 下面是 MySQL 示例:
GRANT SELECT ON zabbix.* TO 'grafana'@'grafana-host' identified by 'password';
配置 DB 数据源
在 Grafana 的创建 Data Source 选项中,选择 PostgreSQL
数据源类型并提供数据库主机地址和端口(默认值为 5432
)。 填写数据库名称(通常为 zabbix
)并指定凭据。如下图所示:

之所以启用数据库直连, 是因为如果海量的 zabbix 历史和趋势数据都通过 zabbix 的 API 查询,性能会有一定问题。
在 Grafana 上安装 Grafana-Zabbix 插件并启用
进入 Grafana 容器中,并使用 grafana-cli
安装:
kubectl exec -n grafana -it <grafana-pod-name> -- /bin/sh# 进入容器后,执行grafana-cli plugins install alexanderzobnin-zabbix-app# 安装完成后exit# 退出容器后kubectl rollout -n grafana restart deployment <grafana-deploy-name>
🐾Warning:
通过
grafana-cli
安装插件后需要重启生效,所以一定需要配置persistence.enabled=true
, 否则重启后数据丢失,插件还是没装上。
安装后,就可以启用插件了。
通过 Grafana 的 Nodeport (如:http://192.168.1.5:30000) 访问并登录 Grafana(📝密码在 K8s Secret 中), 进入 Grafana 侧面板的 plugins 界面,选择 Apps
选项卡,然后选择 Zabbix
,打开 Config
选项卡并启用插件。如下图:

配置 Zabbix 数据源
启用插件后,就可以添加 Zabbix data source 了。
要添加新的 Zabbix 数据源,单击 Add data source
并从下拉列表中选择 Zabbix
。如下图:


关键的配置项有以下几个:(其他一般不需要动)
•HTTP•URL: Zabbix API url, 一般就是 /api_jsonrpc.php
, 如上图 1 中的:http://zabbix-web.zabbix/api_jsonrpc.php•Zabbix API details•Username 和 Password: 登录 Zabbix API 的账号密码。记得要用足够的权限。•Trends: 如果是 Zabbix 3.x 及以上就 enable. 当显示长时间段(超过几天)时这个选项强烈建议使用,因为几天的项目历史包含海量的数据点。使用趋势将提高 Grafana 的性能。•Direct DB Connection•启用并选择上面创建好的 Zabbix DB Data Source.
在 Grafana 上导入 Zabbix 仪表板并查看监控效果
之后,导入自带的几个 Zabbix 的仪表板:

接下来就能看到效果啦:

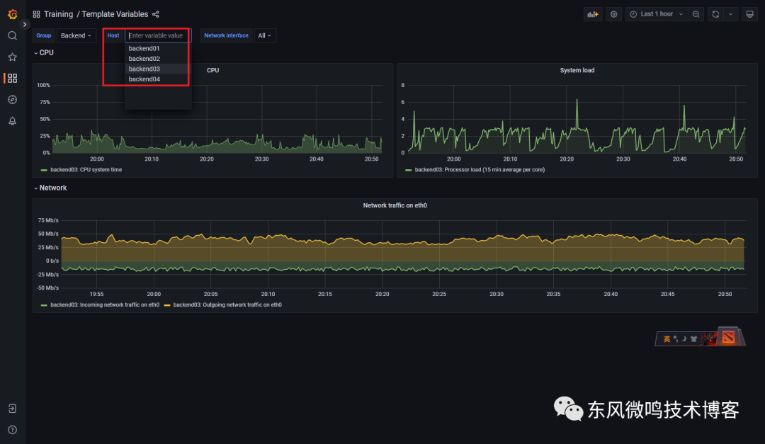
如上图,Grafana 支持灵活的表达式配置 zabbix 仪表板:
•Query Mode•Group•Host•item tag•Item: 聚合的表达式•Functions
完全不用担心 Zabbix 上某些复杂的仪表板无法在 Grafana 上复现。
下面是官方的一些 demo:




在 Grafana 上基于 Zabbix 指标配置告警
点击侧边栏 Alerting
, 就可以创建基于 Zabbix 的告警,也可以直接在仪表板上编辑 panel 的 alert 进行配置,配置后效果如下:

以上就是本次全部的演示全过程,感兴趣的可以自己尝试复现一下。
🎉🎉🎉
总结
在本文中,我们介绍了利用 Grafana + 插件:Grafana-Zabbix 实现了以下效果:
•Grafana 负责展示甚至告警•Zabbix 作为 Grafana 的其中一个数据源。
更近一步,我们的环境上,可能不止有 Zabbix 和 Prometheus 2 个数据源,甚至还会有:
•Metrics•AWS CloudWatch•...•Logging•Tracing
在这种情况下,将所有的这些监控都视作 Grafana 的数据源,实现监控数据的统一展示和联动:

联动:
1.在 Slack 上收到 Grafana 发出的告警2.点击链接或仪表板跳转到 Grafana 对应 Dashboard3.在 Grafana 上查看相关 Metrics4.在 Grafana 上跳转到 Metrics 异常时间点的日志5.在 Grafana 上跳转到 Logs 异常的 Trace6.发现并在 IDE 上 coding 解决问题

只能说,Grafana 为我们描绘了一个相当美妙的场景,未来可期。👍️👍️👍️
References
[1]
alexanderzobnin/grafana-zabbix: https://github.com/alexanderzobnin/grafana-zabbix/[2]
Artifact Hub: https://artifacthub.io/[3]
aekondratiev/zabbix-server: https://github.com/aekondratiev/helm-charts




