随着 Kyligence Zen GA 版正式发布,越来越多的用户开始试用和购买这款产品。 指标平台作为一个强大的工具,可以帮助企业快速构建数据产品,实现对数据的更好管理和利用,让更多人利用数据进行决策和创新。以下是某 B2B 餐饮供应链企业真实的产品体验历程和感受。该企业通过使用 Kyligence Zen 成功完成了销售业绩分析和管理,准确统计了仓库仓储成本,并对营销活动的效果进行了深入分析。
丨本文转载自 CSDN,作者博客 ID :2301_78121008
#01
Kyligence Zen 产品了解:
1►
快速了解
之前有听过低代码平台、数据中台、SaaS 平台、中台微服务等,但是这个指标平台还是第一次接触,对新技术感兴趣的我,带着疑问并深入进行 Kyligence Zen 产品的了解。



通过查看官网资料,我对这个新兴领域有了一个初步的了解,我清楚了解这个产品的定义、功能以及其独特特点。
2►
深入了解
Kyligence Zen 产品可以称之为利器,颠覆了一直做 BI 报表系统开发的传统思想。
同时,结合自己一直以来的开发经验,与观看 Kyligence 视频与文章的收获,针对传统 BI 系统与 Kyligence Zen 产品,做一下几个纬度的分析对比总结:

注:还有许多未列出来的观点,最直观的感受就是灵活、降本提效、门槛低(撸起袖子就是干)。
#02
Kyligence Zen 产品了解:
1►
公司业务介绍:
公司是一家做运营的 B2B 餐饮供应链服务平台,主要是为广大中小餐厅进行食材配送,旨在通过提升食材供应链运作效率,缩短中间环节,为客户提供价廉物美、快速便捷的供应链服务。
2►
公司最近需求分析:
以最近产品规划的开发功能为例,也可以看到有许多的统计需求:
(1)灰色的表示已经完成开发的。
(2)黄色的表示正在开发中的。
(3)白色的表示未排期的功能。

#03
Kyligence Zen 产品使用:
接下来就来体验一下 Kyligence Zen 产品的 4 个相关的模块功能:

#04
构建指标:
1►
新建表/视图:




2►
在设置中,增加分类:

3►
创建指标:


注:左边为基础指标,右边为衍生指标。
4►
归因分析报告:
(1) 以部门为纬度分析每个月销售额的变化:


注:可以自定义时间段去搜索想到的累计销售额。
(2) 克隆指标用于计算每周销量环比:




(3) 老客户下单:



5►
结果分析:
从导入数据到创建指标,不到 10 分钟,就能进行生成不同场景、不同纬度、不同指标的统计数据:

综合指标分析:

6►
总结:

#05
构建目标:
1►
新建每个团队目标相关的指标:


2►
新建目标并关联对应的指标:


3►
创建规则来自动更新该目标的状态:

注:规则可以多条,使用完规则后,之前设置过的状态自动会被清除,可以使用关注状态,当目标完成后,会自动给邮箱发送邮件。
4►
创建通知:
教程:https://zen-docs.kyligence.io/integration/feishu-integration


注:配置完 App ID 和 App Secret 后会报错,激活时,提示已存在。(Kyligence 产品团队已在查看问题~)
5►
总结:
使用指标的管理,我们可以轻松的进行数据洞察分析,但不仅仅局限于分析,通过目标管理可以实现数据分析驱动业务决策。
通过 Kyligence Zen 的目标管理模块,可以简单便捷的将指标与公司目标进行关联:
- 实时追踪公司业务的达成率
- 根据目标值实现的进度,及时调配资源保证目标的实现
- 通过规则的制定,实时以邮件、飞书推送进度
- 任务划分、资源分配、进度评估优化
- 利用子目标将任务进行颗粒度拆分,可以精确到人、物、时间、资源等纬度。


#06
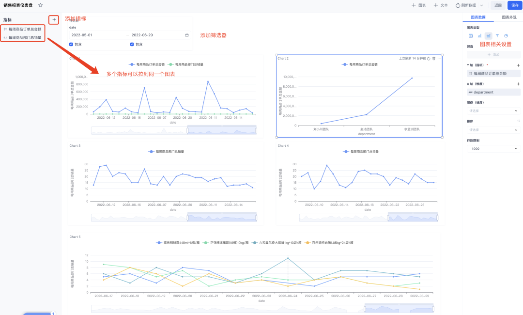
仪表盘:
1►
创建需要的指标:

2►
关建相关指标:

3►
分析结果:


4►
总结:
每个业务数字的背后肯定有诸多因素的影响,因此可以通过仪表盘功能从多个角度观察各个指标,快速获取洞察。
在仪表盘页面,点击新建并输入仪表盘的名称,点击左侧窗格的 + 按钮添加所需指标,Kyligence Zen 会自动列出该指标的所有维度,您可通过拖拽的方式将指标和待分析的维度拖入仪表盘中完成分析图的绘制,并在页面右侧的图表数据中进行定制化。

#07
Kyligence Zen 从入门到实战:
以下是我在使用 Kyligence Zen 产品所使用的功能打卡:

#08
渐进式导入方案:

考量到系统,如果全部导入 Kyligence Zen 产品,可能不现实,下面我列举几个例子:
(1) 展厅里面经常会放一个数据大屏用于给客户、投资人演示,目前是用的dataV的可视化大屏,毕竟也是公司的门面。
(2) 领导层需要的一些比较基本的报表,定制化需求比较高。
(3) 在与各个团队业务打交道过程中,也会经常了解业务一些非常规划化的一些BI报表需求,就是一些自己相关业务的需求。
导入问题点思考:
(1) 屏蔽现有系统所有基本数据下载,只给出基本数据(不含客户手机号、客户姓名)。
(2) 基础的指标可以新建到公共里面,其它的指标各部门可以自定义操作。
#09
预评估收益:

1►
IT 资源:
公司为 SOA 架构,专门有一个服务器用于跑计划任务,大量的计划任务,同步统计表逻辑,可以减少很多同步数据的资源。

2►
MySQL 为了实现大量的统计需求,
开了读写分离,统计专门连接读库,
可以相应的去掉读库。

3►
仓库仓储成本减少:
公司的仓储的业务类型是临采和备采,是租有自己的仓库的,商品也是会存在有效期的,特别是冷库冷链的仓库费用是比较高的,可以周期性的分析预计货源走势。

比如,双 11 马上要来了,可以根据最近几个月商品的购买量,分析哪些货是需要多备的,哪些货是可以少备的。
4►
营销活动的激励:

通过指标和可视化报表,可以快速衡量各个营销活动是否有有带来比较大的订单成交量,从而基于客观数据调整商品销售的策略,如图做了营销活动后,客户回头率情况。
5►
重头戏 – 销售业绩分析:

通过对销售销售额进行同环比、月/周累计分析,发现刘小川团队最近的总销售额和月环比出现较大波动。根据这些分析结果,公司可以分析团队中存在的问题,及时的做出相应的销售策略调整,实现提高总销售额的企业经营目标。
#10
总结:
Kyligence Zen 是一个平台,可以将指标定义,无需 IT 人员即可轻松实现属于自己的 BI 系统,大大的缩减了业务工作流,提高了分析数据中重复使用率。
业务敏捷性:业务用户和开发人员可以摆脱低效流程和重复工作。
一致的指标定义:集中管理指标,提高不同业务之间的指标高可用。
协作和一致:利用指标来调整业务和管理目标,并提高整体组织能力。
降低成本:通过自助式指标分析为业务赋能,摆脱重复低效的开发工作,更专注于指标管理。
另外:如果在体验过程中,觉得准备数据比较麻烦,可以直接使用官方提供的指标模板。
> 自带海量指标模版,提供包含指标体系、业务目标体系和分析仪表盘等内容,支持用户一键导入,省去 80% 以上的调研和搭建时间,分析从未如此简单!https://zen-cn.kyligence.io/templates/

点击「阅读原文」免费试用 Kyligence Zen




