一、Grafana6.7.3安装及使用
二、InfluxDB1.1.0和1.8.0版本安装并开启web界面
三、使用Python操作InfluxDB时序数据库
四、使用Python监控本机资源情况写入InfluxDB并使用Grafana监控
------Grafana离线安装Cloudera Manager插件监控CDH集群-----
本篇介绍如何安装CM插件并通过Grafana监控CDH集群健康及资源使用情况,该插件直接调用CM里的接口。
Github:https://github.com/foursquare/datasource-plugin-clouderamanager
下载
下载:https://grafana.com/grafana/plugins/foursquare-clouderamanager-datasource/installation

配置Grafana插件路径
Grafana的配置文件在/etc/grafana/grafana.ini,默认插件路径/var/lib/grafana/plugins,如果需要修改默认的插件路径可以编辑此文件,修改下面的参数。
[paths]
# Directory where grafana will automatically scan and look for plugins
;plugins = /var/lib/grafana/plugins
然后将上面下载的zip包解压至该参数路径下:
unzip foursquare-datasource-plugin-clouderamanager-v0.9.2-0-g9ac3d25.zip

重启Grafana
使用下面的命令重启Grafana:
CentOS7:
systemctl restart grafana-server
systemctl enable grafana-server
CentOS6:
service grafana-server restart
chkconfig grafana-server on
重新登录Grafana,可以在datasource最下面的others里看到Cloudera Manager已经添加进来了。

配置CM插件数据源
1.在CM中添加只读账户:
使用管理员账户登录CM,点击 管理-->用户-->添加用户-->输入账户密码选择'只读'角色

2.配置CM插件数据源
如图配置,输入CM的地址以及上面配置的只读账户:


使用CM插件监控CDH
例1: 查看Impala里正在执行的查询数量监控
SELECT total_impala_num_queries_registered_across_impalads as "总查询" WHERE entityName = "impala" AND category = SERVICE

例2: 组件健康状态
注意这里的Spark的entityName每个集群的都不一样,有些其他的指标如Impala Daemon,hive server2等等也都有各自的entityName,怎么找到它们所对应的entityName请看下面小节。
select (health_good_rate+health_concerning_rate) * 100 as "Hdfs" where entityName="hdfs:nameservice1"
select (health_good_rate+health_concerning_rate) * 100 as "Yarn" where entityName="yarn"
select (health_good_rate+health_concerning_rate) * 100 as "Hive" where entityName="hive"
select (health_good_rate+health_concerning_rate) * 100 as "Impala" where entityName="impala"
select (health_good_rate+health_concerning_rate) * 100 as "Hbase" where entityName="hbase"
select (health_good_rate+health_concerning_rate) * 100 as "Kudu" where entityName="kudu"
select (health_good_rate+health_concerning_rate) * 100 as "Spark" where entityName="spar40365358-SPARK_YARN_HISTORY_SERVER-84731ef5cb40c534e51774a39"
select (health_good_rate+health_concerning_rate) * 100 as "ZK" where entityName="zookeeper"

查找服务对应的entityName
在CM中有很多的图表,我们只需要把对应的图表展开即可看到它这个图表里的查询命令,那个查询命令我们完全可以直接拿到grafana里使用CM插件查询。
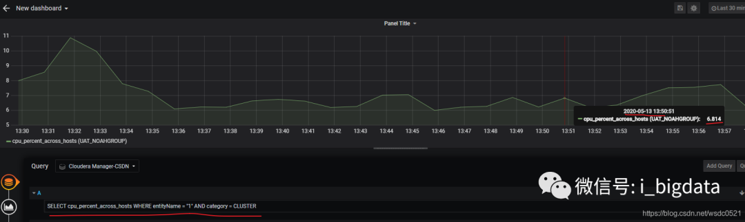
比如,我直接查看集群当前的CPU使用率:



同样的方式去找上面提到的spark history server的entityName,其他服务的entityName找的方式一样,不多演示了。
点击 Spark-->实例-->HistoryServer:
