之前我们讲了使用Prometheus监控服务器状态,今天我们接着聊聊使用Prometheus监控MySQL数据库的性能指标。
安装配置
下载好mysql的exporter mysqld_exporter,并将其上传至服务器。
修改exporter配置 在root目录下建立文件 .my.cnf,输入mysql的访问参数(最好给MySQL建立一个单独的用户,为了方便测试我们直接使用root用户)
[client]
host = 192.168.249.129
user = root
password = 000000
使用如下shell命令进行安装并启动
tar zxvf mysqld_exporter-0.12.1.linux-amd64.tar.gz
mv node_exporter-0.18.1.linux-amd64 mysqld_exporter
nohup ./mysqld_exporter --web.listen-address=":9200" &
这里使用--web.listen-address=":9200"修改默认启动端口,防止跟上文中启动的服务器监控冲突。
启动完成后,用浏览器打开http://192.168.249.129:9200/
进行访问,显示效果如下:
修改prometheus配置 在prometheus
scrape_configs
中加入mysql的监听地址
- job_name: 'mysql29'
static_configs:
- targets: ['192.168.249.129:9200']
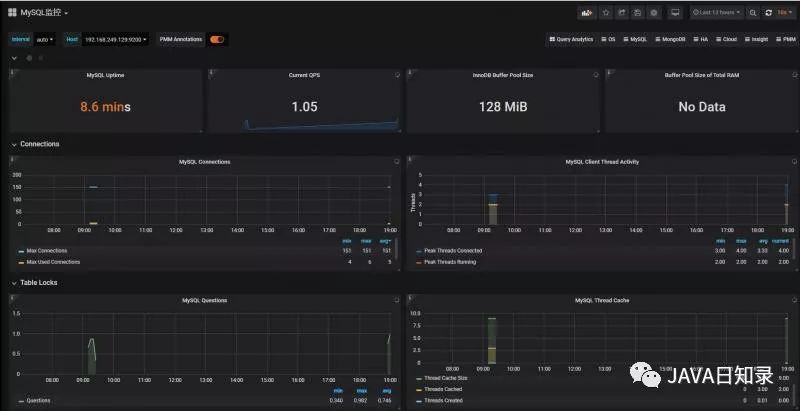
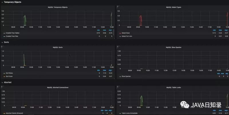
监控报表
从grafana官网上查找Mysql的监控dashboard
MySQL_Overview
并将其导入grafana。
查看监控效果


大功告成。
近期热文
文章转载自JAVA日知录,如果涉嫌侵权,请发送邮件至:contact@modb.pro进行举报,并提供相关证据,一经查实,墨天轮将立刻删除相关内容。




