暂无图片
暂无图片
暂无图片
暂无图片
暂无图片

搭建Mysql和Redis的监控环境

坚果测试笔记 2021-06-29
352

mysql监控环境搭建


下载exporert文件,指定目录解压安装

tar -zxvf mysqld_exporter-0.12.1.linux-amd64.tar.gz -C usr/local/

新建并修改配置文件

cd usr/local/mysqld_exporter-0.12.1.linux-amd64

vim .my.cnf

    [client]
    user=root
    password=mysql123
    port=3306

    启动服务

    ./mysqld_exporter --config.my-cnf=".my.cnf"

    浏览器验证有效

    修改prometheus.yaml

    cd usr/local/prometheus-2.19.1.linux-amd64

    vim prometheus.yml

      - job_name: 'mysql'
      static_configs:
      - targets: ['localhost:9104']

      重启prometheus

      systemctl restart prometheus

      浏览器验证状态

      grafana配置监控模板

      7362

      监控搭建效果



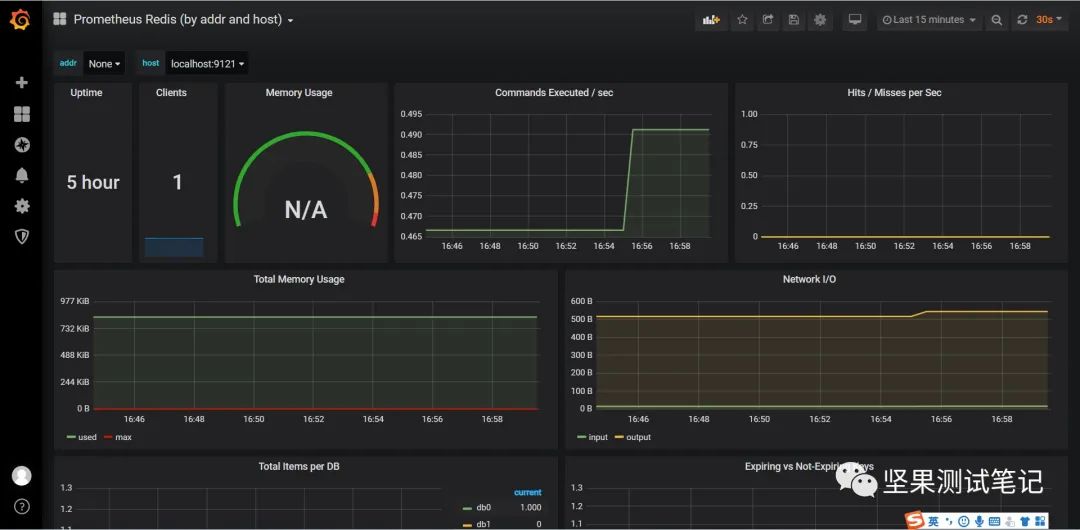
      redis监控环境搭建


      步骤大体与mysql监控搭建一致

      下载exporter文件,指定目录解压安装

      tar -zxvf redis_exporter-v1.8.0.linux-amd64.tar.gz -C /usr/local/

      启动服务

      ./redis_exporter -redis.addr localhost:6379 -redis.password 密码

      浏览器验证有效

      修改prometheus.yaml

      cd /usr/local/prometheus-2.19.1.linux-amd64

      vim prometheus.yml

        - job_name: 'redis'
        static_configs:
        - targets: ['localhost:9121']

        重启prometheus

        systemctl restart prometheus

        浏览器验证状态

        grafana配置监控模板

        4074

        监控搭建效果





        命令小结:

        1. 解压指定路径tar -zxvf 文件名 -C /usr/local/

        2. mysql启动./mysqld_exporter --config.my-cnf=".my.cnf"

        3. redis启动./redis_exporter -redis.addr localhost:6379 -redis.password 密码

        4. 在prometheus.yml配置后重启服务systemctl restart prometheus

        5. grafana配置import,mysql模板7362,redis模板4074,数据源选择prometheus

        文章转载自坚果测试笔记,如果涉嫌侵权,请发送邮件至:contact@modb.pro进行举报,并提供相关证据,一经查实,墨天轮将立刻删除相关内容。

        评论