某通信公司随着业务扩张和信息化发展迅速,目前共有服务器 3000+台,存储容量 50PB+, 依据未来规划各个机房中心需同步规划、同步扩容、同步运行,由集团IT云管理平台统一管理,将提供包括 X86 物理机、虚拟机、分布式块 存储、分布式文件存储、FC/IP SAN 存储、备份系统以及网络设备、安全设备、负载均衡设备等基础资源。届时庞大的基础设施资源的性能监控、资源管理是信息中心重点工作之一。
为了解决此问题,开发了智能化统一监控展示手段来完成资源的监控展示工作。智能化统一监控展示方案,能够自动的对资源进行持续的监控,实时获取资源的资源配置及性能数据,通过预警阀值的配置进行自动告警推送;同时通过大屏的方式对资源数据和性能数据进行直观的可视化展示,有效的提高监控工作的效率,同时实时、全景的展示给资源管理提供有力决策保障 。
2. 功能实现过程
2.1 开发部署监控代理工具
通过监控代理工具去发现及监控资源池资源信息。
上传“环境初始化脚本/deploy”这个目录和目录中所有文件;
安装执行脚本所需的依赖包,命令行运行:yum -y install dos2unix gcc-c++ zlib zlib-devel openssl-devel;
执行“环境初始化脚本/deploy/deploy.sh”,如脚本执行过程有提示缺依赖,直接通过yum安装缺失的依赖包;

2.2 配置自动同步资源数据到监控系统




2.3 实时采集性能数据


2.4 自定义大屏展示图表

2.5 配置大屏数据来源
API,支持括GET请求和POST请求 ES,支持ES6.x版本 数据库,支持mysql/oracle/sqlserver/db2/postgressql 文件,支持csv/excel 静态数据,支持txt/json


2.6 资源数据可视化展示
资源大屏展示数据中心资源分布及使用情况
运维资源分配汇总统计 说明:统计各种运维资源的数量及占比情况 虚拟化中心资源占比统计 说明:统计数据中心平台资源层各种应用/数据库资源的占比情况 IT资产详情一览 说明:统计数据中心IT资产的设备数量及使用情况 物理机分配情况 说明:按业务系统维度统计各业务系统资源的占比情况 按主机维度统计各种应用/数据库资源的占比情况 业务系统主机资源汇总TOP10 说明:排序统计各业务系统的主机数量,并展示top10 主机资源使用率TOP10 说明:统计各主机的资源使用情况,并展示top10 业务系统资源统计TOP10 说明:统计各业务系统中间件和数据库的数量,并展示top10 剩余资源可创建虚机数 说明:统计虚拟化集群的CPU\内存\存储资源剩余情况,以及剩余资源还可能创建的虚机数量 设备品牌分布统计 说明:按品牌维度统计设备的占比

2.7 性能数据可视化展示
系统主机资源占比TOP5
说明:按业务系统维度统计各业务系统主机资源占比情况
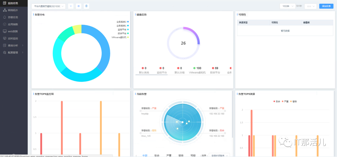
系统告警分布TOP10
说明:按业务系统维度统计各业务系统的告警数量
系统平均响应时间趋势
说明:以时间趋势展示所有业务系统的平均响应时间
拨测实时图
说明:动态显示数据中心的网络延时情况,并以红/黄/绿三色动态显示
系统总可用率
说明:以5分钟作为一个周期,统计前一周期内各业务系统的可用率,以及所有业务系统的平均可用率
系统健康度
说明:统计各业务系统的系统健康度,以及所有业务系统的平均健康度
系统平均响应时间
说明:统计业务系统的平均响应时间,以及所有业务系统的平均响应时间
当前用户体验度
说明:统计业务系统的用户体验度,以及所有业务系统的用户体验度
系统近一月健康度趋势
说明:以时间趋势展示所有业务系统近一个月的健康度情况
系统近一月负载趋势
说明:以时间趋势展示系统所有主机近一个月的负载情况
系统近一月告警趋势
说明:以时间趋势展示系统所有告警的情况

1. 无agent采集
2. 自动发现资源
3. 实时性、灵活性更强
4. 结果更加直观
通过大屏的方式展示数据中心全景的资源使用状态及性能状态,帮助客户在更短的时间内掌握信息中心的资源信息,提供快速的决策能力。

更多精彩干货分享
点击下方名片关注
IT那活儿





