经过了半个月的Alpha阶段,Pigsty于7月15日发布了v1.0.0-beta,并进入功能冻结状态,进行最后的生产测试。不出意外的话v1.0.0 GA将于2021-07-31如期与大家见面。
v1.0.0-beta监控系统的公开Demo已经上线:http://g.pigsty.cc
Pigsty里程碑记
一年多的时间,一个人的力量,Pigsty能走到现在这一步,已经远远超过了我的预期。
最开始它只是一个用来演示概念的沙箱环境,随即又成为我自己用来管理数据库的软件。后来又经过一年多的打磨,现在已经成为一个通用的、完整的,解决实际问题的软件产品,被不同行业的用户真正运行在生产环境中。而其定位也从监控系统和演示沙箱,发展到了 数据库发行版 这样宏大的目标。回头看看,还是很让人感慨的:日积跬步,竟能走到这样的程度。

图:Pigsty项目里程碑
v1.0.0是这样一个里程碑:在我自己看来,Pigsty已经足够好,值得我用自己的声誉来担保它足够好用。在v1.0.0以后,我会继续维护Pigsty,可以承诺Pigsty会始终跟上PostgreSQL大版本迭代的脚步。毕竟一个开源项目灌注了作者的心血,就像自己的孩子一样。父母总是孩子的港湾,最起码我自己就是最大的用户(200+节点)。不用担心Pigsty会死掉,还是有老可以啃的(^ω^)
在v2.0.0前,现有数据库部署架构上都不再会有变化,毕竟部署好的数据库没几个人会想去折腾,稳定才是最重要的。v1.0.0后的更新主要会集中在监控系统与基础设施部分,而这一部分是很容易升级的。v1.0.0后续任何涉及到架构调整的版本都会给出升级的解决方案,所以1.0.0可以放心用于生产环境。
v1.0.0的变化
1.0相比0.9的最大改进,在于完全重制了监控系统,基于PG 14设计了全新的指标体系,并基于Grafana 8.0对监控面板进行了整体性重制。Pigsty的监控面板有自己的版本号,而这是第7个大版本。

图:重制后的监控系统概览(v7)
相比v6 30+的监控面板,目前v7只是重制了其中的一半左右。一部分专题监控面板没有移植,不过问题不大,因为监控面板本身就是持续更新改进的,后面会进一步充实。而且现阶段的监控面板绝对足以满足日常管理与分析需求。

图:重制前的监控系统概览(v6)
更多关于v1.0.0监控系统变化的详情,可以拉到本文末尾查阅。
对于不了解Pigsty的朋友,这里我再简单介绍一下这个产品与项目。
Pigsty简介


一句话:Pigsty是开箱即用的开源PostgreSQL发行版。
这里有三个关键字:发行版,开源,开箱即用。
发行版
所谓发行版(Distribution),指的是由数据库内核及其一组软件包组成的数据库整体解决方案。例如,Linux是一个操作系统内核,而RedHat,Debian,SUSE则是基于此内核的操作系统发行版。PostgreSQL是一个数据库内核,而Pigsty,BigSQL,Percona,各种云RDS,则是基于此内核的数据库发行版。
内核非常重要,但用户所接触到的往往都是发行版。Linux的内核只有几MB,但整个操作系统安装盘却往往有几GB的大小。这些软件工具集围绕着内核组成了一整个系统,这样才构成了一个完整可用的操作系统。
数据库亦然。一个在现实世界生产环境运行的数据库,也需要基础设施、运行时、工具来协同数据库内核一同工作。这就是数据库发行版。例如,Oracle,EnterpriseDB,本质上售卖的都不是数据库内核,而是数据库发行版,或者更进一步,运行中的数据库发行版服务(各种云数据库)。因为采用了友善的协议,有很多数据库发行版都是基于PostgreSQL内核的:

图:PostgreSQL及其衍生数据库发行版
(顺带一提,“国产数据库”的半壁江山都是PostgreSQL换皮,不在此列)
PostgreSQL是世界上最先进的开源关系型数据库,它是一个接近完美的数据库内核,比肩Oracle,代码严谨,设计优雅,功能丰富,具有强大的可扩展性,更重要的是采用类BSD协议开源,让所有人都可以免费获取到最先进的数据库内核。
但只有内核是远远不够的,PostgreSQL的生态系统里缺少一个开源的数据库发行版,而Pigsty便旨在填补这一空白生态位。
一个发行版就像一颗鸡蛋,有蛋壳(品牌),蛋清(软件工具),蛋黄(内核)。有一些优秀的数据库厂商,例如Postgres Pro,EnterpriseDB,在蛋黄(内核)上做了很多工作。而一些数据库厂商,则是在蛋壳(换皮)上钻研。有的厂商比较中庸,几样都粘一点,内核稍微改一点,在蛋清上做一些自己的管理软件,然后套上蛋壳。
Pigsty的工作主要集中于蛋清部分,它的内核就是纯粹的原生PostgreSQL,它的核心定位就是向用户交付开源的,开箱即用的数据库解决方案。

图:Pigsty数据库发行版
Pigsty并集成打包了PG生态中最强大的三个扩展插件:地理空间PostGIS,时序数据Timescale,分布式集群Citus,这几个每一个都足以视作一个新数据库内核,但它们仍然选择拥抱PostgreSQL,成为一个PG的的扩展插件。
作为一个数据库发行版,Pigsty区别于其他发行版的五个核心特性为:
全面专业的监控系统
稳定可靠的部署方案
简单省心的用户界面
灵活开放的扩展机制
免费友好的开源协议
更多关于Pigsty的介绍,可参阅 开箱即用的PostgreSQL发行版:Pigsty
开箱即用
所谓 开箱即用(Battery-Included),就是说用户现在有一台刚装完系统的虚拟机,一行命令,在10分钟内完成基础设施、数据库,监控系统,管控平台的安装,立刻进入生产可用状态。
更直截了当的说,让大规模数据库集群的部署实施,管理运维,设计使用这种门槛很高的事情,成为普通DBA/Dev/Ops几分钟就能搞定的事情。
降低数据库的使用门槛,核心就是两件事:部署 与 监控,以TiDB类比的话,就是tiup和tidashboard这样的组件。所以,Pigsty的核心功能聚焦在供给方案与监控系统这两个部分:面向专业用户,提供最全面专业的监控系统;面向大众用户,提供最简单易用的供给方案。
监控系统

Pigsty是一个数据库管理工具,核心用户群是DBA,以及Dev与Ops。管理数据库当然也是算管理,遵循管理学一般原理。
什么叫管理?从词源理解,通过施加控制(管)使得事物按规律(理)运行。实行有效控制,最重要的就是有Measurement。正如名言所说:“you can't manage what you can't measure”。想要管理任何事物,都要先获取信息,对关键指标进行度量,才能采取正确的行动。监控监控,监就是看,控就是管。用什么看?监控系统。所以说,监控系统是管理的核心工具,是进行有效管理的基本要求。
当然按这种思路的话,健康码通信大数据是监控系统,金盾天网智慧城市是监控系统,核磁共振/CT扫描也是监控系统。全知即全能,只有对数据库中所有指标了然于胸,才能真正将数据库玩弄于股掌之中。人与动物的最大区别就是人会使用工具,而高效的管理需要趁手的工具。
一个典型的Pigsty部署可以管理几百套数据库集群,采集上千类指标,秒级抓取百万级时间序列,精心组织为几百个监控面板,交织于几十个Dashboard中实时呈现。
如果说传统的数据库巡检就像听诊器,血压计之类的赤脚大仙级装备,那么Pigsty就是数据库监控的核磁共振/CT机,而且是实时出片,把整个数据库的方方面面剖析的明明白白。
在监控这一点上,在我的已知范围内,Pigsty在这个细分领域做到了世界最好。即使是商业产品,目前也没看到在可观测性上有任何可以构成替代的产品。
说到底,Pigsty就是源于没有能满足我需求的产品,我才自己去做的。我行我上,这一点还是比较让人自豪的。
部署与管控

当然,Pigsty不仅仅是监控系统,它还是一套“供给方案”。“管理”这件事是有一个主体的:如果没有数据库本身,那么再好的监控系统也无用武之地。所以Pigsty集成了一套完整的数据库解决方案,这个解决方案主要关注易用性的问题。说到底,很多人管理数据库还处于原始人阶段。差不多类似于
yum install postgresql13 && systemctl start postgresql这样子肯定是不行的,自己玩一玩是没有问题的,但在真实生产环境中这样用就是在埋地雷。运气好马照跑舞照跳,运气差,就是救火删库跑路上吊。
但是太复杂的东西,新手也不会用。而Pigsty供给方案主打的特色就是便利,概括一下就是:一台机器(2核2G),一条命令,10分钟,全家桶就位。提供类似于Postgres.app,minikube,tiup这样的丝滑体验。将创建/销毁集群,集群扩缩容,用户/数据库管理这几个核心功能做到极致,在PostgreSQL数据库管理这个细分领域比Kubernetes还简单好用得多才行。
以安装为例
git clone https://github.com/Vonng/pigsty && cd pigsty && ./configure && make install
同样是一行命令的安装,Pigsty就能在你的环境中部署一整套完整的生产级解决方案。那肯定是比 yum install && systemctl start 要高到不知道哪里去了。


图:Pigsty单节点架构图
以部署为例
Pigsty部署的数据库集群都是高可用、故障自愈、自带连接池、负载均衡、服务发现,完整监控,几乎无需人工介入。而且集群中的每个成员从效果上讲是等价的。任何一个成员都以提供所有服务(读写/只读)。只要集群中还有一个实例存活,整个集群对外提供的服务就不会中断。感觉上就像是在用分布式数据库一样。

图:Pigsty部署的数据库集群(沙箱pg-test三节点演示集群)
而新增这样一套数据库所需的配置工作也少的可怜,基本上只需告诉Pigsty你想在哪几台机器上部署一个集群,里面有什么数据库和什么用户这样的最基础的信息。

然后执行命令即可根据配置文件创建出数据库集群来
bin/createpg pg-test # 创建pg-test集群
bin/createuser pg-test test # 在pg-test集群中创建test用户
bin/createdb pg-test test # 在pg-test集群中创建test数据库
对于专业用户来说,有着160+参数可以对数据库与运行时基础设施进行精细的定制。对于新手小白,什么都不配置也可以创建出非常不错的数据库:带有基本的用户角色,权限系统,配置好了所有默认权限,安装好了常用的扩展。Citus, TimescaleDB, PostGIS这些的强力扩展也可以在配置中指定安装,或使用 CREATE EXTENSION 事后一键安装。

图:如果你真的连命令都懒得敲,这儿还有个可行的GUI/CLI工具
在管控部署这一点上,我自认为在易用性上做到了极致。在系统设计中把面向用户的复杂度压到了最小的程度:你只要有台机器(甚至只要有自己的笔记本),会敲一行命令就可以搞数据库了。Pigsty可以说让世界上最先进的开源关系型数据库PostgreSQL的使用门槛降低到了一个全新高度。这也是一件值得自豪的事情。
开源

Once open source gets good enough, competing with it would be insane.
Larry Ellison —— Oracle CEO
在软件行业,开源是一种大趋势,互联网的历史就是开源软件的历史,IT行业之所以有今天的繁荣,人们能享受到如此多的免费信息服务,核心原因之一就是开源软件。开源是一种真正成功的,由开发者构成的communism(译成社区主义会更贴切):软件这种IT业的核心生产资料变为全世界开发者公有,人人为我,我为人人。
一个开源程序员工作时,其劳动背后其实可能蕴含有数以万计的顶尖开发者的智慧结晶。通过开源,所有社区开发者形成合力,极大降低了重复造轮子的内耗。使得整个行业的技术水平以匪夷所思的速度向前迈进。开源的势头就像滚雪球,时至今日已经势不可挡。除了一些特殊场景和路径依赖,软件开发中闭门造车搞自力更生已经成了一个大笑话。
依托开源,回馈开源。Pigsty采用了友好的Apache License 2.0,可以免费用于商业目的。Pigsty永远欢迎任何人的反馈与贡献。只要遵守Apache 2 License的显著声明条款,也欢迎云厂商与软件厂商集成与二次研发商用。
A system cannot be successful if it is too strongly influenced by a single person. Once the initial design is complete and fairly robust, the real test begins as people with many different viewpoints undertake their own experiments.
— Donald Knuth
发展规划
Pigsty有极大的Potential,假以时间与资源,它可以成为一个 Game Changing 的开源项目。例如:
Pigsty可以选择专注于产出更多更丰富的监控面板,做最好的开源PG监控系统;
制作一系列基于此的数据应用与数据分析&可视化作品,进一步丰富应用场景与案例;
添加对PostgreSQL衍生版本的支持,例如Citus,Greenplum,PipelineDB,openGauss
专注于容化与Kubernetes Operator开发,拥抱云原生;
提高操作系统兼容性,支持SUSE(已有),Debian,Ubuntu等其他Linux发行版;
选择海纳百川,用同一套现成的运行时监控管理其他开源数据库。
这些都是很有价值的事情,而且不仅仅是PostgreSQL,也可以把Redis(已有),MongoDB,甚至是MySQL都搞进来。让所有有意愿的用户用好数据库,用好数据库。形成合力,掀翻云厂商垄断,让优质的数据库重新成为人人可以拥有,人人可以使用的自由软件。
但即使最为天才的个人,也难以在合理的时间内完成这么多任务。只有凝聚社区的力量,才能将这样的事情推进下去。v1.0.0就是这样一个里程碑:Pigsty已经足够成熟,作为一个成年的项目,将走出自己的道路。1.0后,我将逐渐专注于Pigsty社区建设与推广,顺便修养一段时间。这个项目能走到哪一步,就让我们拭目以待吧!
如果有什么问题,欢迎 加入Pigsty交流群。
了解最新进展,体验最新特性,答疑与故障排查,吹牛唠嗑灌水。

Pigsty v1.0.0监控系统变更
兼容性
v6与v7的监控面板并不兼容。主要原因有二:第一是使用的监控指标体系发生了显著变化。第二是底层基础设施 Grafana从 v7 升级到了v8,这是一个重大版本变化(甚至连开源协议都改了)。但个人认为Grafana 8.0带来的用户体验改善非常显著的,还是很值得升级的,很多图表重制后给人完全不一样的感受。

图:新监控系统首页
设计风格变更
Pigsty 监控面板(v7)基于Grafana 8.0提供的诸多新特性彻底重制。采用了新的设计风格,给人带来焕然一新的用户体验。另外,这一版基于用户反馈采用了新的分级设计与主题化拆分理念:所有的导航监控面板(Overview,Cluster,Instance,Database)都比较简洁,只呈现关键核心指标,并提供到专门主题监控面板的导航。

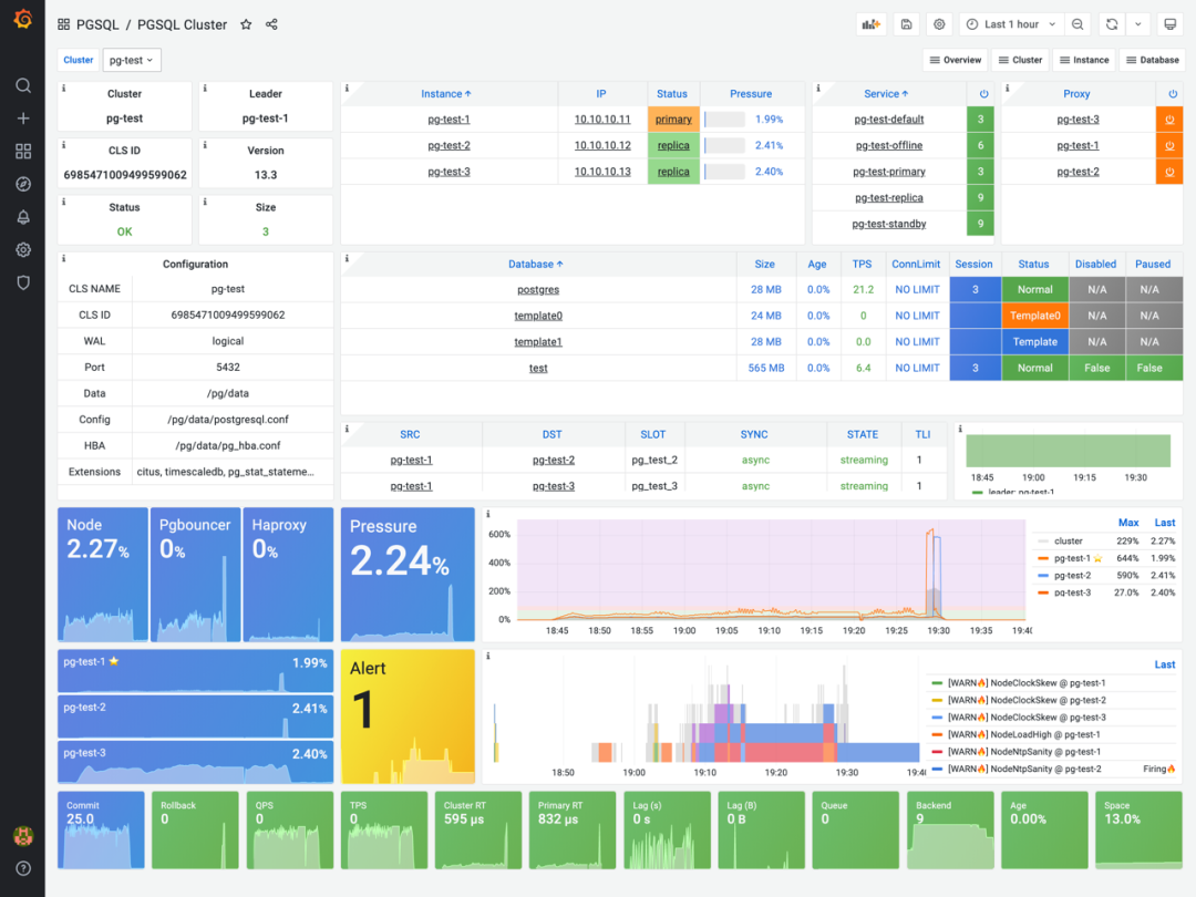
图:新的PGSQL Cluster 监控面板
可以从这里直接前往集群内的:实例,节点,服务,负载均衡器,数据库,告警,流量管理界面
主题化面板
采用简洁导航+专业主题面板的一个好处就是,普通开发者和新人用户不会因为海量的监控指标与面板感到困扰,而专业用户则仍然可以通过进入主题面板获取所有的细节信息。拆分后的主题面板更为紧凑专注,因此打开与渲染速度更快,而且可以围绕一类核心问题快速给出洞察。

图:新的PGSQL Queries 主题面板,关注单个实例内的所有查询类指标

图:新的PGSQL Session 主题面板,关注单个实例内的所有会话类指标
交互式导航
v1.0监控面板最给力的改进是:绝大多数监控图表现在都可以进行交互点击了。例如在上图中,如果您从饼图中发现某一个查询执行所耗费的时间非常显著,希望查阅该查询的详细指标。那么只要点击对应的图形元素即可跳转至 PGSQL Query 面板并加载对应查询的数据。
以往当我们从图表中发现异常值时,通常要从图例中找到这个查询的ID,然后再手工查找或复制ID执行查询。现在就可以直接点击图形元素「点、线、面」跳转。用户体验有了飞跃式的提升。

图:新的 PGSQL Database 监控面板,可直接跳转至表或查询的详情
用户可以快速进行下钻上卷横跳,而跳转也不仅仅局限在Grafana中。比如,可以直接点击负载均衡器跳转到 Haproxy流量管理界面,也可以点击报警事件条直接跳转到AlertManager查阅或直接屏蔽告警。

自动注册数据源
在1.0中,所有由Pigsty托管的PostgreSQL都会在创建数据库与集群时,自动注册PostgreSQL数据源至Grafana
图:自动注册的PG数据源,名称为:ins.db
这带来了很多新的可能性,例如:直接从监控系统中查阅浏览系统目录,获取关于某一个具体的表和某一类查询的详细信息,目录数据与监控系统中的指标数据可以相互印衬,提供更全面的信息。一个典型的场景就是:用户不需要登陆数据库查阅pg_stat_statements以将QueryID转换为具体的SQL语句了。

图:CATATLOG视角下的查询(包含语句与历史统计)
点击QueryID可以跳转至Metrics视角下的查询

图:Metrics视角下的查询指标,可以与Catalog交叉对比。
关注单个表的详情的 PGSQL Table 监控面板。详细展示了一张表上的增删改查,扫描与访问,IO与命中率,垃圾清理与分析活动,所有相关索引以及其上的访问,与表相关的函数与序列号相关访问指标。同时点击 Relation 还可以跳转到 PGCAT Table 从数据字典的角度查阅这张表的详细信息。

图:新的PGSQL Table 主题面板,从监控指标的角度分析表

图:新的PGCAT Table 主题面板,从系统目录的角度分析表
使用PGLOG应用分析CSVLOG样本
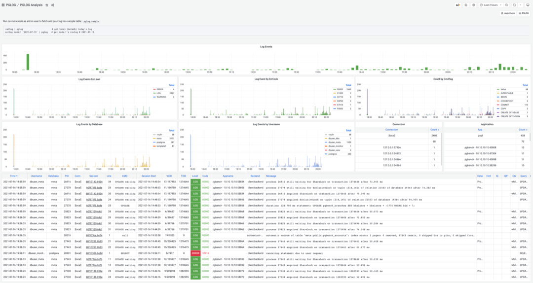
尽管基于Loki与Promtail的 PGLOG Instance 监控面板已经允许用户实时查询与搜索数据库日志(Postgres,Pgbouncer,Patroni)。但grep毕竟功能有限,对于更进一步的精细分析则有些力不从心。一个典型的场景就是故障现场的日志分析,靠人眼看原始日志是很低效的。但是通过Pigsty v1.0内置的新应用 pglog ,我们就可以快速定位问题日志,并使用SQL对日志进行深度处理与分析。
pglog 是一个分析 PG CSV日志的数据应用。您只需要在管理节点上使用一条简单的命令,即可将数据库日志导入Pigsty MetaDB中进行分析:
# 获取当前节点当天的日志catlog | pglog
# 获取特定节点node-1具体某一天2021-07-15的日志catlog node-1 '2021-07-15' | pglog
# 实际上干的事情就是把CSV日志灌入样本
COPY pglog.sample FROM STDIN CSV;
图:PGLOG Analysis 面板,基于日志样本进行分析并呈现
点击左上方的AutoZoom按钮即可将时间轴缩放至日志样本的时间范围上。
这里,用户可以在日志分布图上直接拖选时间范围,几次缩放就可以定位到毫秒级现场。通过TimePickle快速筛选,日志也会随之联动。发现错误日志后,可以点击日志项的 Session ID 字段连接,跳转到 PGLOG Session 面板查阅错误发生时的上下文详情。

图:PGLOG Session 面板,专注于日志样本中的单条连接
PG Session会展示这条数据库连接相关的所有日志,并将日志事件以Annotation注解的方式显示在图表上。
使用注解
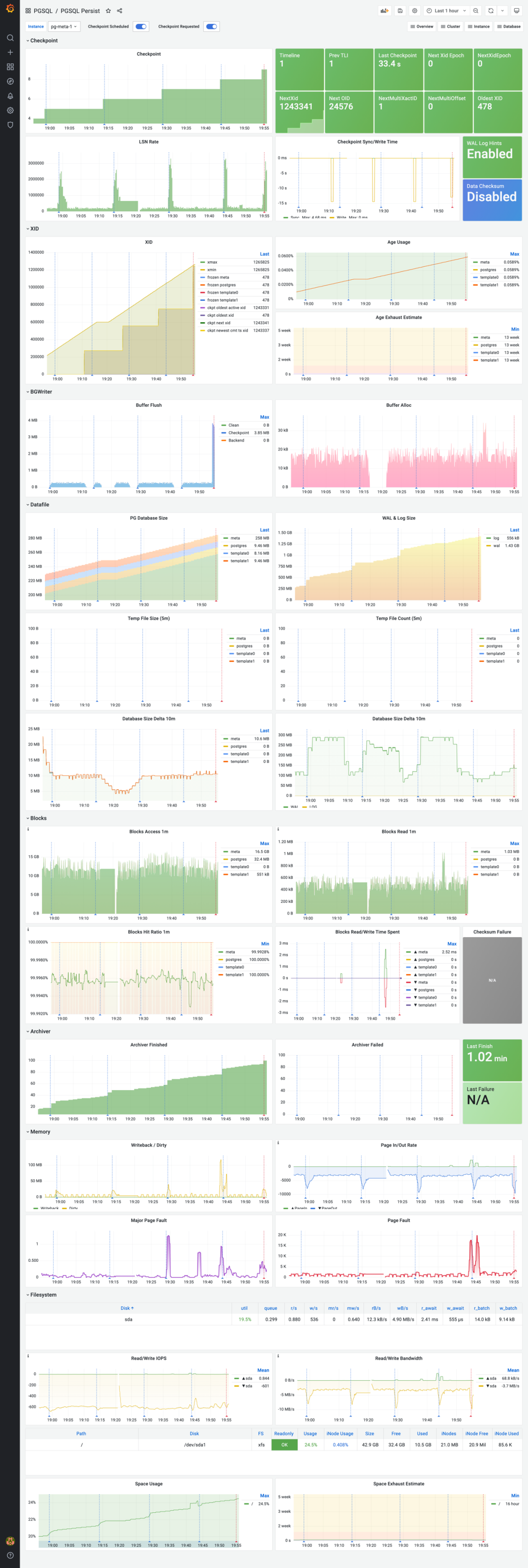
Grafana提供了 注解(Annotation) 机制用于呈现离散事件。在Pigsty v1.0.0中,诸如表的垃圾回收(Vacuum),实例的检查点(Checkpoint) 都会使用注解的方式标记在图标上。

图:关注单个实例持久化主题的PGSQL Persist 面板
使用蓝线标注周期性检查点,使用红线标注手工检查点。
例如,PostgreSQL Checkpoint会使一些指标出现显著抖动。将Checkpoint事件标记在图标上,可以让用户一眼识别出指标的变化是否来自检查点,从而提高问题定位的效率。
报警规则重制
Pigsty v1.0.0 彻底梳理了所有的告警规则,现在告警系统有两种等效实现:Prometheus + AlertManager ,以及Grafana。前者更为专业,可定制化更强,便于与外部系统对接;后者更为灵活方便,可以集成不同数据源进行报警,并在告警消息中附带截图与连接。您可以同时使用这两种告警系统,互为备份。

图:PGSQL Alert面板
其他有趣的改进
限于篇幅,这里就不再一一列出。更多信息,敬请关注本公众号,Github Repo
,官方文档站,或加入末尾的微信群。




