点击上方"walkingcloud"关注,并选择"星标"公众号
cerebro 是一个基于 Scala、Play Framework、AngularJS和Bootstrap构建的开源elasticsearch Web可视化管理工具。
cerebro 需要 Java 11 或更高版本才能运行。
下面介绍CentOS7下cerebro的安装与简单使用
1、下载cerebro的Linux版本安装包
https://github.com/lmenezes/cerebro/releases
可以下载rpm安装包

(图片可点击放大查看)
2、安装cerebro
rpm -ivh cerebro-0.9.4-1.noarch.rpm
并安装JDK11
yum install java-11-openjdk.x86_64 java-11-openjdk-devel

(图片可点击放大查看)

(图片可点击放大查看)
3、修改cerebro配置文件
cd /usr/share/cerebro/conf
cp application.conf application.conf_default
vim application.conf

(图片可点击放大查看)
1)、指定cerebro.db的路径
注释掉data.path = "./cerebro.db"
取消data.path: "/var/lib/cerebro/cerebro.db"的注释
修改成如下
data.path: "/var/lib/cerebro/cerebro.db"
#data.path = "./cerebro.db"
2)、例如端口修改为9001端口
server.http.port = ${?CEREBRO_PORT}修改为server.http.port = 9001
aaa

(图片可点击放大查看)
4、启动cerebro服务
systemctl start cerebro.service
netstat -anp | grep 9001

(图片可点击放大查看)
防火墙放通9001端口
firewall-cmd --permanent --zone=public --add-port=9001/tcp
firewall-cmd --reload

(图片可点击放大查看)
5、登录cerebro并连接ES集群
例如我连接之前创建的graylog的ES集群192.168.31.127

(图片可点击放大查看)

(图片可点击放大查看)
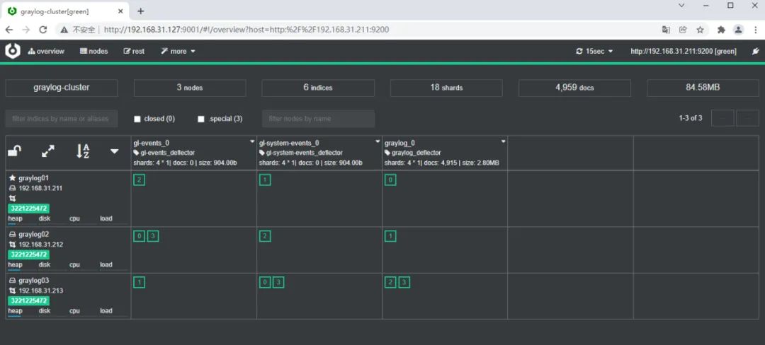
6、在cerebro中查看ES集群的具体信息

(图片可点击放大查看)

(图片可点击放大查看)
也可以cerebro中对ES集群进行相关配置,这里就不详细介绍了
文章转载自WalkingCloud,如果涉嫌侵权,请发送邮件至:contact@modb.pro进行举报,并提供相关证据,一经查实,墨天轮将立刻删除相关内容。




